Nowarc is a Marketplace operating in the antiques and mid-century modern sector. The main business consists of resellers who publish listings within the Marketplace.
Problems
- It wasn’t growing through SEO and organic traffic.
- Various technical issues were causing a poor appearance in Google’s eyes.
- Many competitors with stronger domains were surpassing us, including sites like eBay, Etsy, and vertical niche competitors.
What we did
- Conducted an analysis and developed a proactive strategy. Competitors weren’t adopting this approach, which gave us an advantage in Google’s eyes.
- Implemented planned on-site techniques and SEO.
- Created a strategic plan for content creation and optimization.
- Leveraged organic traffic generated from Pinterest. Pinterest generated a 2.1% conversion rate for our eCommerce, which is considered high in this specific sector.
- Applied the 80/20 principle to every single activity, achieving maximum results with minimum effort.
Some examples of activities we performed:
Improving titles, meta descriptions, and descriptions
Many eCommerce sites have these parts empty or superficially optimized, but they often lead to easy wins with little effort.

Another example

For different categories, we implemented a specific title to gain qualified organic traffic.

Many competitors neglected this quick SEO trick.
Creating a content strategy for the blog
We wrote a few articles and revisited old ones to recreate a content strategy.

Specifically, we:
- Optimized the internal structure and formatting.
- Linked pages to each other to provide users with a logical path where they need to navigate through monetization pages (products).
- Provided writing guidelines.

Homepage improvement
The main categories of interest to the Marketplace and featured products with the highest revenue were added to the homepage.

Useful resources for the user were also added.

The internal search bar was fixed; when a user searches, the product or category of interest is suggested rather than random searches.

Creating a strategy for Pinterest
On Pinterest, we set up an automated sequence so that every product uploaded to eCommerce was also uploaded to Pinterest.
Pinterest’s structure was optimized from an SEO perspective by conducting a detailed analysis of user searches.

Creating specific filters
We created specific filters for the market, such as period and material.
Not all categories need to have the same filters, because each search has its own customization.
If managed poorly, they can cause enormous SEO problems.

Site structure analysis
We conducted competitor analysis and keyword research to structure an optimal site architecture.

Fixed most of the technical errors on the site
- Fixed 404 pages → created custom pages or redirected to other similar pages
- Eliminated chains of 301 redirects → they cause prolonged site crawlability issues.
- Fixed server errors.
- Fixed internal errors and HTML structure issues.
- Fixed problems with the overall crawlability of the site.
Results
The client was interested in getting more leads since it’s a Marketplace. Therefore, the primary objective was to rank in the top 3 positions on Google for the main keywords so that potential sellers could list their ads within Nowarc.com (OBJECTIVE ACHIEVED). The market focus was Italy.
Achieving positions 1-3 on Google for the most important keywords in the sector
Let’s look at some ranking examples.
- Keyword: Madia antica
- Position 2-3

- Keyword: Mobili anni 50
- Position 1

- Keyword: Mobili anni 60
- Position 1

- Keyword: Tavoli vintage
- Position 2

- Keyword: Libreria vintage
- Position 2

- Keyword: Barocco
- Position 3

- Keyword: Neoclassicismo
- Position 3

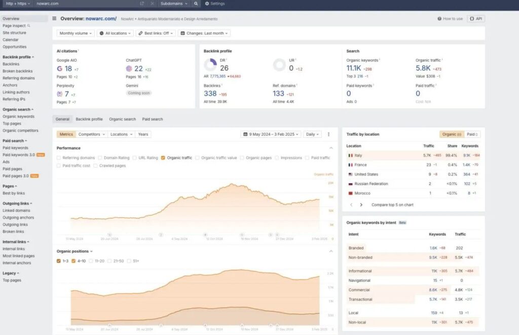
9,600 more clicks in just 2 months (from 1,731 leads to 2,956) + From 5,000 to 18,000 users
Thanks to the initial proactive approach, we managed to achieve these results. The dashboard is Google Search Console, an official Google tool for monitoring organic traffic.

Ahrefs (SEO tool) shows that we went from approximately 5,000 to 18,000 in organic traffic change in less than 1 year in a fairly complicated sector.

Some Testimonials
SEO Specialist beyond trivia![]() I worked with Simone to improve site ranking after reaching a plateau in SEO results, and his expertise proved invaluable in many ways. Thanks to his in-depth analysis, he was able to identify several keyword opportunities still unexplored in my industry, allowing me to acquire traffic from more specific search terms but with good conversion potential. Particularly effective were the structural changes he suggested for the blog, which significantly improved user experience and content indexing. I greatly appreciated her methodical, data-driven approach with a focus on return on investment. I would recommend Simone to anyone looking for professional, results-oriented SEO consulting with realistic expectations about the timeframe and investment required. Massimo Wilson Simone is a truly kind and skilled professional in his field![]() We had an informal chat where we exchanged ideas as professionals about various topics, including SEO, e-commerce, and the market, and I am really satisfied with the experience. I highly recommend him. E-commerce SEO consultancy![]() I had the pleasure of working with Simone for an SEO consultation for PrimeLicense.com, and I was truly satisfied with the experience. He brings a high level of expertise and professionalism, combined with remarkable clarity in communication: he managed to translate complex SEO concepts into concrete, prioritized actions for my project. A methodical approach, in-depth analysis, and advice that is always practical and tailored to real business needs. I highly recommend his services to anyone looking for a serious, knowledgeable SEO consultant who is genuinely results-oriented. Davide Romano Co-founder di Primelicense.com Simone helps us perform better with clients![]() Simone works with QuoLAB, our web agency. His deep knowledge in the SEO field has brought tangible results to our clients: not only has he demonstrated solid technical expertise, but he has also worked with passion and dedication, always proving himself willing to share his knowledge with the team. His strategic and analytical approach allowed us to optimize our SEO campaigns, significantly improving search engine rankings and increasing organic traffic. In terms of attitude, Simone stood out for her collaborative approach and ability to work effectively in a team. His positivity and proactivity are in line with our stimulating and productive work environment. It is rare to find a professional who combines competence, passion, and a strong team spirit. We are happy to continue working with him, and I have no doubt that he will be a valuable asset to anyone who has the opportunity to work with us in the future. Saverio Barbati Simone solved several problems for us on the SEO side![]() Simone has always proved himself capable of handling the issues on our site and succeeded in gradually but steadily regaining what we had lost in the previous months. Ad maiora!
Andrea Rosella Resource with excellent technical skills to achieve results in SEO![]() Autonomous in managing activities and with excellent technical skills, Simone is an invaluable part of the SEO team, a strong support that has helped us achieve results on so many different projects. Matteo Ginnetti A reliable professional![]() Simone is a great talent in the area of organic and omnichannel growth for e-commerce. It is rare to find someone so young who can grasp the nuances of SEO combined with other channels! Marco Giordano I had the pleasure of doing SEO consulting with Simone for a few months.![]() He demonstrated competence and professionalism, offering solutions to my website needs. Trained professional and always available![]() What can I say about Simone? We collaborate on several projects and he is an important resource that I trust completely, both personal and professional side. He has given an important SEO side boost to the various collaborations, both theoretically and practically, demonstrating important expertise and availability, and managing to stitch the “technical side” that Google likes so much, to the specific needs of the clients; two sides of the coin that are almost never perfectly aligned. All work was handled in a timely and effective manner. Gianluca Checchia Ecommerce SEO ConsultantI worked with Simone while overseeing SEO and performance at Delicatezza, and I was very impressed with the quality of his work. Simone delivered a thorough structural and technical SEO analysis, clearly identifying the underlying issues affecting our site’s performance. What stood out most was his ability to explain complex technical problems in a clear, practical way, ensuring there was no ambiguity about what needed to be fixed and why. He also provided detailed, well-structured documentation that our developer could follow step by step, which made implementation efficient and straightforward. Since applying his recommendations, we’re already seeing positive improvements. Simone is methodical, knowledgeable, and highly professional. I’d be very happy to recommend him to any business looking for a reliable SEO specialist who focuses on clarity, accuracy, and real outcomes. Dan Hogston - Head of Brand & Marketing |
Do you want to grow your eCommerce/Marketplace seriously, bringing qualified organic traffic and revenue?
Contact me










